


service platform
Your comprehensive Industrial IoT & Analytics Platform, transforming machine management with Industry 4.0 intelligence.











Platform Features
Comprehensive Industrial IoT
& Analytics Solutions
Transform your machine management with Industry 4.0 intelligence, real-time monitoring, and predictive analytics for enhanced operational excellence.
Real-Time Monitoring
Monitor machine performance and detect anomalies instantly for proactive maintenance.
All-in-One Solution
Complete machine management platform with maintenance tracking, parts inventory, and energy analytics in one place.

TELEMETRY
Receive machine signals instantly
Our platform provides real-time data monitoring and analysis using Industry 4.0 principles. Monitor machine performance, detect anomalies, and optimize operational efficiency with instant telemetry signals.

MAINTENANCE
Streamline Maintenance Operations
Access detailed maintenance history, track past issues, and schedule upcoming maintenance. Our intuitive interface allows easy issue reporting and timely resolution, keeps a thorough record of maintenance activities performed on each machine. This historical data enables users to track past issues, solutions implemented, and upcoming maintenance schedules for improved machine upkeep.

ANALYTICS
Get Comprehensive Analytics Reports
Generate insightful reports on machine performance, downtime analysis, predictive maintenance recommendations, and energy consumption analytics to make data-driven decisions for enhanced productivity.
Trusted by plant operators
Worldwide
Our comprehensive management system is transforming industrial and manufacturing operations, turning data into your most valuable resource. Now, you can base every decision on hard facts, not just intuition, unlocking new levels of performance and control.
The industrial intelligence partner for
Leading Companies Worldwide
Companies across global industries, our industrial IoT platform is the operational backbone of many facilities. For food manufacturing plant, we deliver real-time monitoring, predictive maintenance, and comprehensive analytics that drive measurable results worldwide
37+
Industrial facilities monitored
worldwide
40%
Average reduction in
machine downtime
32%
Average energy savings
achieved by customers
Platform Capabilities
Comprehensive Industrial Solutions
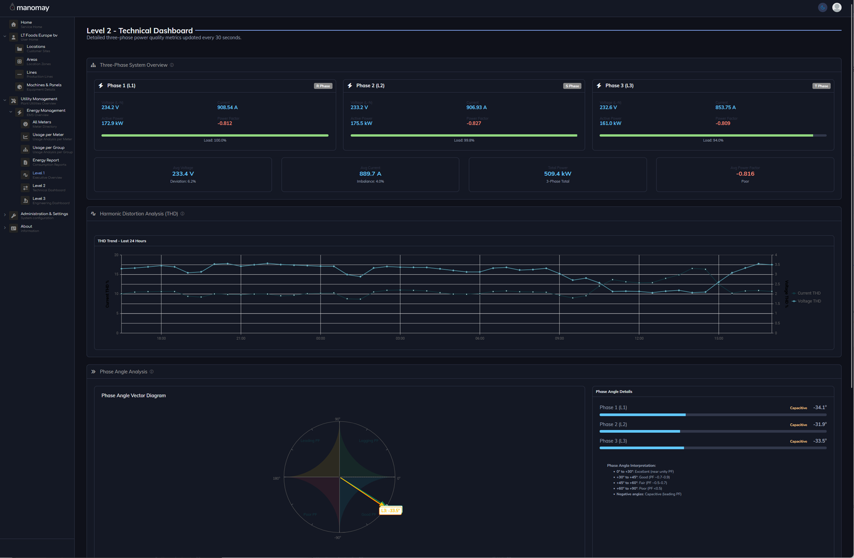
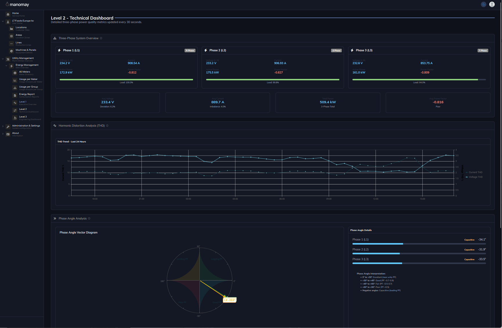
Our platform delivers multi-tiered industrial intelligence across three comprehensive levels: Executive dashboards for strategic decision-making, operational analysis for equipment optimization, and engineering diagnostics for preventive maintenance. From high-level performance reporting to granular machine-level diagnostics, gain complete visibility into your industrial operations.
Contact
Get in Touch with Our Experts
Ready to transform your industrial operations with Industry 4.0 intelligence? Contact our team of experts to discuss how our comprehensive IoT platform can optimize your machine management, reduce downtime, and enhance operational efficiency.
Stay Connected
Our support team is available to help you implement and optimize our Industrial IoT platform for your specific needs.
Industry 4.0 Solutions
Comprehensive IoT Platform
joinmanomaytoday
Transform your industrial operations with smart factory management